Recherchez dans la Communauté

Vous avez une question ?

Interrogez la communauté

TV d'Orange TV par ADSL et Fibre

decodeur UHD en reseau UNIFI derriere UMD Pro et 2 switches ne fonctionne pas en ethernet

oliviermars
contributeur occasionnel
6 163  

decodeur UHD en reseau UNIFI derriere UMD Pro et 2 switches ne fonctionne pas en ethernet

bonjour à tous,

 

mon decodeur Orange UHD ne fonctionne pas en ethernet sur mon réseau. je ne peux le connecter qu'en WIFI, m'obligeant à réactiver le WIFI de la livebox dont je ne me sers plus. Lorsque je branche le decodeur en ethernet , j'ai une erreur G03, pourtant je le vois en client sur mon reseau (je vois son adresse MAC). il ne parvient pas à communiquer avec la livebox. 

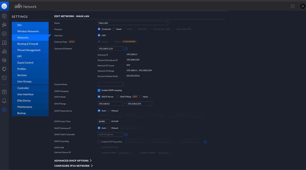
Je lis sur le forum qu'il faut activer le IGMP sur le LAN, ce que j'ai fait mais sans succès. Je n'y comprend vraiment pas grand chose en réseaux, je vous joint donc des screenshots de ma configuration. si quelqu'un peut m'aider, ça serait genial car ça m'ennuie de me servir d'un wifi inutile pour ma tv alors que tout chez moi est cablé en ethernet et que mon propre reseau wifi UNIFI est beaucoup plus performant. 

dites moi si vous voulez d'autres infos sur mon réseau pour me répondre. 

merciUnifi 1.jpgUnifi 2.jpgUnifi 3.jpgUnifi 4.jpgUnifi 5.jpgUnifi 6.jpg


Solutions approuvées
Blanquet94
star
star
6 044  

Re: decodeur UHD en reseau UNIFI derriere UMD Pro et 2 switches ne fonctionne pas en ethernet

Bonsoir @marsalyon 

Le plus simple est de créer un VLAN dédié au décodeur TV.

Je te laisses consulter le site d'aide du constructeur:

https://help.ui.com/hc/en-us/articles/219654087-UniFi-Using-VLANs-with-UniFi-Routing-Hardware

 

 

 

Voir la solution dans l'envoi d'origine

15 RÉPONSES 15
PhilDur
#TopMembre
#TopMembre
6 147  

Re: decodeur UHD en reseau UNIFI derriere UMD Pro et 2 switches ne fonctionne pas en ethernet

Bonjour @oliviermars

 

 


@oliviermars  a écrit :

... mon decodeur Orange UHD ne fonctionne pas en ethernet....


 

Oh que si, il fonctionne même très bien en Ethernet

 

Pour le vérifier, raccorde le   DIRECTEMENT  à la box tout bêtement par un câble Ethernet.   Si ça marche, il faudra envisager de modifier ton réseau.

Commence par faire le test.

 

 

Cordialement

PhilDur

Faites confiance aux produits libres : Firefox, Thunderbird, LibreOffice, Irfanview, VLC, 7-zip, FileZilla
Votre machine vous en remerciera
oliviermars
contributeur occasionnel
6 122  

Re: decodeur UHD en reseau UNIFI derriere UMD Pro et 2 switches ne fonctionne pas en ethernet

Merci Phildur

cela m'est impossible, je viens de refaire mon appart et tous les fils sont encastrés. c'est bien la l'objet de ma question, j'ai bien compris que si l'on connecte la box et l'UHD directement, cela va marcher. j'essaye de trouver une solution pour que la box fonctionne sans etre reliée directement mais au travers d'un reseau plus moderne et sophistiqué. il doit bien y avoir un moyen, on n'est pas au moyen age, non? hehe

Blanquet94
star
star
6 100  

Re: decodeur UHD en reseau UNIFI derriere UMD Pro et 2 switches ne fonctionne pas en ethernet

@oliviermars 

Le décodeur TV ne peut pas fonctionner derrière un routeur.

Plusieurs solutions:

1) passer le routeur en mode Switch, cad désactiver toutes les fonctions de routage

2) activer la redirection DHCP de la Livebox vers le décodeur TV et activer le proxy IGMP 

3) créé un VLAN dédié au LAN de la Livebox entre un port branché à la Livebox et un autre port branché au décodeur TV.

4) tirer un nouveau câble Ethernet dédié à la liaison entre décodeur TV et Livebox.

 

marsalyon
contributeur
6 083  

Re: decodeur UHD en reseau UNIFI derriere UMD Pro et 2 switches ne fonctionne pas en ethernet

@Blanquet94 

 

merci Blanquet94

les solutions 2 et 3 me conviennent parfaitement. laquelle me recommandes-tu, laquelle est la plus efficace?


@Blanquet94  a écrit :

@oliviermars 

Le décodeur TV ne peut pas fonctionner derrière un routeur.

Plusieurs solutions:

1) passer le routeur en mode Switch, cad désactiver toutes les fonctions de routage

2) activer la redirection DHCP de la Livebox vers le décodeur TV et activer le proxy IGMP 

3) créé un VLAN dédié au LAN de la Livebox entre un port branché à la Livebox et un autre port branché au décodeur TV.

4) tirer un nouveau câble Ethernet dédié à la liaison entre décodeur TV et Livebox.

 


Aurais tu la patience de m'expliquer comment dois-je faire pour realiser l'une au l'autre? 

merci

 

Olivier

Blanquet94
star
star
6 045  

Re: decodeur UHD en reseau UNIFI derriere UMD Pro et 2 switches ne fonctionne pas en ethernet

Bonsoir @marsalyon 

Le plus simple est de créer un VLAN dédié au décodeur TV.

Je te laisses consulter le site d'aide du constructeur:

https://help.ui.com/hc/en-us/articles/219654087-UniFi-Using-VLANs-with-UniFi-Routing-Hardware

 

 

 

oliviermars
contributeur occasionnel
6 039  

Re: decodeur UHD en reseau UNIFI derriere UMD Pro et 2 switches ne fonctionne pas en ethernet


@Blanquet94  a écrit :

Bonsoir @marsalyon 

Le plus simple est de créer un VLAN dédié au décodeur TV.

Je te laisses consulter le site d'aide du constructeur:

https://help.ui.com/hc/en-us/articles/219654087-UniFi-Using-VLANs-with-UniFi-Routing-Hardware

 

merci, je vais tenter le coup. 

 

 


 

marsalyon
contributeur
5 946  

Re: decodeur UHD en reseau UNIFI derriere UMD Pro et 2 switches ne fonctionne pas en ethernet

decidemment je n'y arrive pas. voila ou j'en suis (screenshots de mon Unifi contrôleur et de mon switch Netgear) mais toujours pas de décodeur en vue. je vois parfois son adresse IP dans les clients mais il ne reconnait toujours pas la Livebox. qu'est-ce que je dois faire? desolé pour mon incompetence!

merci pour votre aide. 

1.jpg2.jpg3.jpg4.jpg5.jpg6.jpg7.jpg

Blanquet94
star
star
5 912  

Re: decodeur UHD en reseau UNIFI derriere UMD Pro et 2 switches ne fonctionne pas en ethernet

Bonjour @marsalyon 

Sur tes Switchs, il faut pour le VLAN 20 positionner:

- Untagged : sur les ports dédiés aux décodeurs TV et au port dédié TV connecté à la Livevox. Les switchs rajouteront/retireront le tag VLAN 20 en entrée/sortie de ces port.

- Tagged : sur les liens entre Switch, pour autoriser la liaison inter Switch du VLAN 20.

- Exclude all : sur tous les autres ports pour isoler le VLAN 20 des autres équipements de ton réseau.

 

A l'inverse, pour le VLAN 1 par défaut:

- Exclude all : sur les ports dédiés aux décodeurs TV et au port dédié TV connecté à la Livevox. 

- Tagged : sur les liens entre Switch, pour autoriser la liaison inter Switch du VLAN 1.

- Untagged : sur tous les autres ports.

 

Et sur ton routeur, il faut désactiver le serveur DHCP sur le VLAN 20 car il serait en doublon avec celui de la Livebox.

oliviermars
contributeur occasionnel
5 891  

Re: decodeur UHD en reseau UNIFI derriere UMD Pro et 2 switches ne fonctionne pas en ethernet

Merci @Blanquet94 d'avoir pris le temps de m'expliquer, j'avance doucement. 

Sur mon switch Netgear derriere la TV, j'ai:

- un point d'acces

- une tv

- un AppleTV

- un sonos beam

connectés.

si je fais cela, je ne vais pas perdre mon poa? il ne va pas se retrouver sur un autre reseau, sur le VLAN20 sans pouvoir communiquer avec les autres POA?


@Blanquet94  a écrit :

Bonjour @marsalyon 

Sur tes Switchs, il faut pour le VLAN 20 positionner:

- Untagged : sur les ports dédiés aux décodeurs TV et au port dédié TV connecté à la Livevox. Les switchs rajouteront/retireront le tag VLAN 20 en entrée/sortie de ces port.

- Tagged : sur les liens entre Switch, pour autoriser la liaison inter Switch du VLAN 20.

- Exclude all : sur tous les autres ports pour isoler le VLAN 20 des autres équipements de ton réseau.

 

A l'inverse, pour le VLAN 1 par défaut:

- Exclude all : sur les ports dédiés aux décodeurs TV et au port dédié TV connecté à la Livevox. 

- Tagged : sur les liens entre Switch, pour autoriser la liaison inter Switch du VLAN 1.

- Untagged : sur tous les autres ports.

 

Et sur ton routeur, il faut désactiver le serveur DHCP sur le VLAN 20 car il serait en doublon avec celui de la Livebox.


 

Vous avez une question ?

Interrogez la communauté

Déjà 796885 membres inscrits 🧡

2948 personnes actuellement en ligne

Tous les membres en ligne