- Communauté Orange
- ➔
- internet & fixe
- ➔
- ma connexion
- ➔
- Re: Ping très élevé depuis branchement d'une Liveb...
Vous avez une question ?
Interrogez la communautéPing très élevé depuis branchement d'une Livebox 4
- S'abonner au fil RSS
- Marquer le sujet comme nouveau
- Marquer le sujet comme lu
- Placer ce Sujet en tête de liste pour l'utilisateur actuel
- Marquer
- S'abonner
- Page imprimable
- Marquer comme nouveau
- Marquer
- S'abonner
- S'abonner au fil RSS
- Imprimer
- Signaler
Re: Ping très élevé depuis branchement d'une Livebox 4
Bonjour @PhilDur , quand je dis "ce n'est pas de votre faute" je parle bien entendu de tous les gens qui m'ont répondu.
Pour te répondre sur ta question il s'agit du site internet "La Fibre.info" section Orange/Sosh et ADSL/VDSL , premier topic.
- Marquer comme nouveau
- Marquer
- S'abonner
- S'abonner au fil RSS
- Imprimer
- Signaler
Re: Ping très élevé depuis branchement d'une Livebox 4
Bonjour @Erwan563
J'ai vu le sujet auquel tu te réferres ; visiblement ceux qui t'ont répondu sont dans un flou total, on y voit autant de doutes sur le PC que sure la Livebox.
J'espère que mon lien ci-dessus est correct.
As-tu toujours cette différence ?
Le ping local est parfaitement correct
2ms de moyenne avec un max de 7 et un min de 1, rien de choquant
Ça pourrait être un poil meilleur en Ethernet, mais tout en restant dans le même ordre de grandeur.
Le max pourrait baisser.
Le ping de ton routeur de raccordement est totalement anormal.
Inutile d'espérer quoi que ce soit de bon pour du streaming ou pour les jeux en ligne tant que parfois le ping du premier routeur atteint 245 ms ou qu'il soit capable de descendre à 10 ms.
Ta liaison est complètement hors normes.
Et je suis poli !
Cordialement
PhilDur
Votre machine vous en remerciera
- Marquer comme nouveau
- Marquer
- S'abonner
- S'abonner au fil RSS
- Imprimer
- Signaler
Re: Ping très élevé depuis branchement d'une Livebox 4
Bonjour @Kévin_L ,
j'ai donc fait les tests demandés :
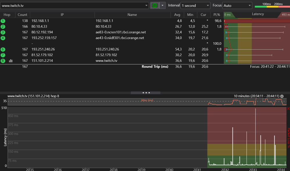
j'ai reçu l'adaptateur usb-C RJ 45 et je pense que le constat est sans appel: le wifi est "cassé" enfin je pense en tout cas, vous allez me dire ce que vous en pensez je donne les photos des mesures que j'ai pris en Ethernet sur la livebox avec wifi désactivé :
donc des valeurs normales quand même en effet , aucun problème à signaler en Ethernet.
Par contre, voici les valeurs en wifi au même endroit ,à l'exact même position à 20cm de la LiveBox mais cette fois ci en wifi je précise encore.
(J'ai flouté certaines IP , on dit que c'était pas nécessaire mais je savais plus donc dans le doute)
Donc cette fois je pense qu'on voit bien qu'il y a un souci au niveau du wifi
- Marquer comme nouveau
- Marquer
- S'abonner
- S'abonner au fil RSS
- Imprimer
- Signaler
Re: Ping très élevé depuis branchement d'une Livebox 4
Bonsoir @Erwan563,
Les résultats de vos tests réalisés en Ethernet sont bons. Concernant ceux en Wifi, pourriez-vous nous les faire parvenir sans flouter les adresses IP ?
Dans l'attente de votre retour, je vous souhaite une bonne soirée.
Sophie
Conseillère Spécialiste Livebox et services associés
Ma réponse vous a aidé ? Acceptez-la comme solution !
- Marquer comme nouveau
- Marquer
- S'abonner
- S'abonner au fil RSS
- Imprimer
- Signaler
Re: Ping très élevé depuis branchement d'une Livebox 4
Bonjour @Sophie_C
comme un idiot j'ai pas sauvegardé les screens sans le floutage mais j'ai fait des nouveaux tests avec des résultats qui sont sensiblement les mêmes :
Donc voilà on voit bien l'irrégularité quand je suis en Wifi (et je rappelle que je suis à 20cm de la livebox pour ce test)
- Marquer comme nouveau
- Marquer
- S'abonner
- S'abonner au fil RSS
- Imprimer
- Signaler
Re: Ping très élevé depuis branchement d'une Livebox 4
Bonjour @Erwan563,
Merci pour votre retour. Le résultat de vos tests est cohérent avec la connexion Wifi.
Je reste disponible si besoin et vous souhaite une bonne journée.
Sophie
Conseillère Spécialiste Livebox et services associés
Ma réponse vous a aidé ? Acceptez-la comme solution !
- Marquer comme nouveau
- Marquer
- S'abonner
- S'abonner au fil RSS
- Imprimer
- Signaler
Re: Ping très élevé depuis branchement d'une Livebox 4
@Sophie_C Mais qu'est ce que vous me racontez là ? Vous voyez bien que les pics de latence sont ANORMAUX enfin quand meme ??? Est ce que vous savez au moins de quoi vous parlez ? ça m'inquiète là
- Marquer comme nouveau
- Marquer
- S'abonner
- S'abonner au fil RSS
- Imprimer
- Signaler
Re: Ping très élevé depuis branchement d'une Livebox 4
Ces défauts n'apparaissent qu'en wifi.
Comme nous vous l'avons indiqué, ce signal est très dépendant des équipements que vous utilisez et de l'environnement qui vous entoure.
De notre côté, notre service d'expertise ne constate aucune anomalie.
Je ne peux que vous conseiller d'optimiser votre connexion wifi :
* assurez-vous d'avoir des appareils à jour (OS, pilotes, logiciels)
* éteignez ou déconnectez les appareils générant leur propre wifi lorsqu'ils ne sont pas utilisés (par exemple les imprimantes) ou restant connectés même en veille (par ex. CléTV, Chromecast, Amazon Firestick, enceintes connectées...)
Nous restons disponibles pour toute autre question.
Bonne après-midi
Jérôme
Conseiller Spécialiste Livebox et services associés
Ma réponse vous a aidé ? Acceptez-la comme solution !
- Marquer comme nouveau
- Marquer
- S'abonner
- S'abonner au fil RSS
- Imprimer
- Signaler
Re: Ping très élevé depuis branchement d'une Livebox 4
@Jerome_S Non non vous allez pas me sortir votre baratin ça suffit, tout le monde en wifi n'a pas ces pics de latence arrêtez votre cinéma 2 minutes , la vérité c'est qu'il y a un souci avec votre Livebox recyclée qui date de 2016 et que vous n'avez aucune idée d'où ça vient , avant j'avais pas ces pics de latence et depuis le changement BIZARRE y'a des soucis COMME PAR MAGIE JE PRESUME
- Marquer comme nouveau
- Marquer
- S'abonner
- S'abonner au fil RSS
- Imprimer
- Signaler
Re: Ping très élevé depuis branchement d'une Livebox 4
OK Violence verbale + difficultés à obtenir des infos.
A mon humble avis , il y a trop de wifis différents perçus chez toi.
Ta box n'y est probablement pour rien.
OK je me désabonne de ce fil.
Au Revoir
Votre machine vous en remerciera