Recherchez dans la Communauté

Vous avez une question ?

Interrogez la communauté

internet & fixe ma connexion

Baisse débit internet en période de confinement

Crockett08
contributeur occasionnel
3 951  

Baisse débit internet en période de confinement

Bonjour,

En cette période de confinement et sans raison particulière, notre débit internet déjà limité à 4,5 Mbps est passé à 3,4 Mbps.

Ce débit est totalement insuffisant pour nous permettre de travailler à distance. Nous sommes 4 personnes à domicile (2 en télétravail avec des cessions de bureau à distance Citrix) et 2 adolescentes qui suivent des cours vidéo à distance.

Malgré 2 contacts avec le support Orange, nous avons réinitialisé la livebox Play mais nous restons bridé à ce débit. 

J'ai un historique de suivi de bande passante avec PRTG joint au présent message.

Mon affaiblissement de ligne a augmenté semble t'il alors qu'il ne s'est rien passé de particulier.

D'après un degrouptest, voici le résultat : central téléphonique : CHATELET SUR RETOURNE
longueur de ligne : 4726 mètres
affaiblissement théorique : 50.18dB
état de la ligne :   ACTIVE
débit maximum estimé ADSLMAX :  3.6 Mb/s

 

Comment puis je retrouver au minimum mon débit d'avant surtout si nous devons rester dans cette situation de confinement jusque fin Avril ?

Merci pour votre aideCapture d’écran 2020-03-28 à 19.05.43.png

5 RÉPONSES 5
fredolerouge
#TopMembre
#TopMembre
3 947  

Re: Baisse débit internet en période de confinement

salut @Crockett08 

 

oublions le rapport cause à effet avec le confinement, il n'y en a pas

 

et ce n'est pas ton affaiblissement qui a augmenté, mais ta marge au bruit éventuellement

 

et il nous en faut plus

postes nous un copier/coller des caractéristiques de ta ligne obtenues comme suit :
- ouvres Internet Explorer ou le navigateur habituel et tapes https://livebox dans la barre d'adresse puis valides
- tapes le mot de passe qui par défaut est les 8 premiers caractères de la clé wifi de ta box, en haut à droite de l'écran
- vas dans assistance/informations systèmes/DSL et faire un copier/coller des valeurs suivantes :

Etat de la ligne DSL
[...]
2.2 Mode de synchronisation DSL : xxxx
2.3 Dernière synchronisation DSL : xxxxx
2.4 Durée de la synchronisation DSL : xxxx
[...]

Débit et marge au bruit
2.5 débit de synchronisation DSL montante xx Kb/s
2.6 débit de synchronisation DSL descendante xx Kb/s
2.7 marge de bruit liaison descendante xx dB
[...]

Indicateur de qualité de ligne (erreurs)
2.8 secondes erronées du sens descendant (depuis la dernière synchronisation : xx
2.9 secondes gravement erronées du sens descendant (depuis la dernière synchronisation : xx

 

 

Le monde est partagé en 10 catégories de personnes, ceux qui comprennent le binaire et les autres.
Crockett08
contributeur occasionnel
3 845  

Re: Baisse débit internet en période de confinement

Bonjour, tel que demandé, voici les informations sur l'état de ma connexion :

 

Etat de la ligne DSL

 

2.1       Statut du lien DSL       Actif

2.2       Mode de synchronisation DSL           ADSL

2.3       Dernière synchronisation DSL           28 mars 2020, 11 h 53 m

2.4       Durée de la synchronisation DSL       01 j 20 h 19 m 22 s

 

 

Débit et marge au bruit

 

2.5       Débit de synchronisation DSL montante       828 kbit/s

2.6       Débit de synchronisation DSL descendante  3893 kbit/s

2.7       Marge de bruit liaison descendante             6.5 dB

 

 

Indicateur de qualité de la ligne (erreurs)

 

2.8       Secondes erronées du sens descendant (depuis la dernière synchronisation)       0

2.9       Secondes gravement erronées du sens descendant (depuis la dernière synchronisation) 0

 

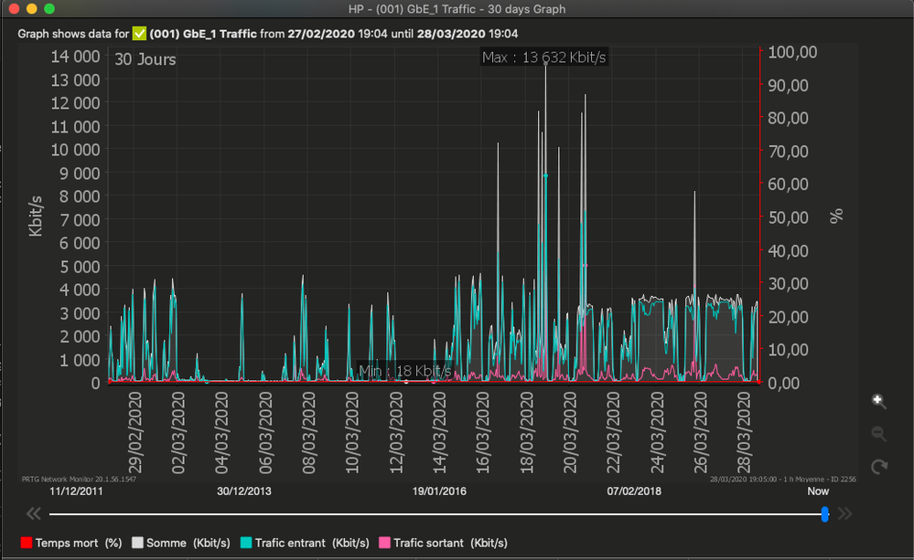
En complément, voici un graphe de suivi de ma bande passante sur les 30 derniers jours :

Capture d’écran 2020-03-30 à 09.59.57.png

Ainsi qu'un graphe sur l'année :

Capture d’écran 2020-03-30 à 10.01.53.png

 

Merci par avance pour votre support et voir comment améliorer la situation..

 

fredolerouge
#TopMembre
#TopMembre
3 837  

Re: Baisse débit internet en période de confinement

salut @Crockett08 

 

pourquoi un redémarrage hier ?

 

c'est de ton fait ou la box qui a redémarré ?

 

et tes graphes ne nous apprennent rien et ne sont pas factuels

 

quoi qu'il en soit, avec une ligne de 50 dB d'atténuation, ne t'attends pas à un débit monstrueux et le tien est à peine plus faible que ce que tu peux espérer, avec une marge au bruit un peu trop basse

 

donc, si cela n'a pas déjà été fait, commence par faire le ménage sur ta desserte domestique

 

Pour commencer, si tu as plusieurs prises téléphoniques chez toi, débranches toutes celles qui ne servent pas, ce sont des branches mortes


ensuite, le filtre ADSL, et la première question à se poser, c'est de savoir si il au moins indispensable chez toi


Si tu es en dégroupage total, c'est à dire sans avoir en plus de ton abonnement ADSL/VDSL un abonnement ligne fixe FT/orange à 19 euros par mois, le filtre ne sert à rien, alors vires le. Mets un simple câble téléphone RJ11 d'un côté et prise T de l'autre


si tu as toujours un abonnement ligne fixe FT/orange à 19 euros par mois, dans ce cas, changes le filtre xDSL et le câble box/filtre en t'assurant qu'il est bien clipsé des deux côté


Et pour finir :
- retires le condensateur "3 pattes" de la prise téléphonique si il y en a un :
http://www.dslvalley.com/dossiers/condensateur/condensateur.php
- grattes le vert de gris sur les lamelles de la prise téléphonique et resserres les.
- l'alimentation de la box doit être sur une prise seule et non sur une multiprise

 

 

puis redonnes nous les valeurs de la box

 

Le monde est partagé en 10 catégories de personnes, ceux qui comprennent le binaire et les autres.
Crockett08
contributeur occasionnel
3 823  

Re: Baisse débit internet en période de confinement

Merci pour ces conseils ,

 

J'ai effectivement fait un redémarrage volontaire hier..

Les graphes de supervision sont factuels notamment pour démontrer la capacité de la ligne à aller au dela des 3,4 Mbps puisqu'auparavant, j'avais une connexion à 4,5 Mbps. Je pinaille sur pas beaucoup mais à l'heure ou 2 tele-travailleurs sur Citrix et Office 365 + 2 ados qui suivent des cours à distance, 1 Mbp de récupéré est le bienvenue ...je souhaite donc récupérer au mieux mes 4,5 Mbps.

J'ai effectivement une ligne analogique Orange à côté d'ou le filtre.

Je n'ai plus de condo dans la prise depuis des années mais je peux faire un peu de nettoyage de la prise ; en synthèse, je considère avoir une installation assez clean dans l'ensemble (baie informatique, switch, onduleur....).

L'unique élément concerne l'alimentation de la livebox qui est aujourd'hui sur une multi-prise ; je vais faire le test de la brancher sur une prise seule..

Enfin, je dois recevoir une nouvelle Livebox dans 2 jours ; je ferais de nouveaux tests et vous publierai les résultats.

 

en attendant, merci pour vos conseils et votre temps,

à bientôt

Crockett08
contributeur occasionnel
2 151  

Re: Baisse débit internet en période de confinement

Bonjour à tous,

 

Malheureusement, le changement de la Livebox n'a rien changé même si je les remercie d'avoir pu gérer la livraison d'une nouvelle Livebox pendant le confinement. Pour ma part, j'ai abandonné mes relances auprès d'Orange ne pouvant améliorer le débit insuffisant de mon accès max à 3 Mbps ADSL. J'ai investi dans un routeur 4G avec une puce Free 4G ; le résultat est plus que satisfaisant (> 30 Mbps download et > 10 Mbps en upload). La 4G est une réelle alternative quand malheureusement l'ADSL ne suffit plus.  

Pour l'instant, je garde l'accès Orange ADSL comme sortie de backup et du fait que la 4G ne sert qu'à Internet (pas de ligne Voip)

Pour des infos supplémentaires sur ce projet - https://imagineservices.fr/disposer-dune-connexion-informatique-suffisante-pour-le-teletravail/

 

Cordialement

Vous avez une question ?

Interrogez la communauté

Déjà 803797 membres inscrits 🧡

2448 personnes actuellement en ligne

Tous les membres en ligne