Recherchez dans la Communauté

Vous avez une question ?

Interrogez la communauté

internet & fixe ma connexion

Depuis la pose d'un compteur Linky la partée WiFi de ma livebox est divisée par 4

olifoi
contributeur
18 175  

Re : Depuis la pose d'un compteur Linky la partée WiFi de ma livebox est divisée par 4

Bonjour

Merci pour la réponse.

Pour ma compréhension, quel type de perturbation sur le WIFI un signal CPL, ou un signal émis par un appareil connecté au réseau électrique, peut-il générer ?

mg36
star
star
18 174  

Re : Depuis la pose d'un compteur Linky la partée WiFi de ma livebox est divisée par 4

Re bonjour,

Lire cet article : les-dix-ennemis-des-reseaux-wi-fi

Et celui-là : wifi-booster-votre-connexion-internet

Cordialement, mg36
PhilDur
#TopMembre
#TopMembre
18 169  

Re : Depuis la pose d'un compteur Linky la partée WiFi de ma livebox est divisée par 4


@olifoi a écrit :

Bonjour

Merci pour la réponse.

Pour ma compréhension, quel type de perturbation sur le WIFI un signal CPL, ou un signal émis par un appareil connecté au réseau électrique, peut-il générer ?


Toute onde électromagnétique peut parasiter une réception.

 

  • Exactement comme une vielle voiture (avec un allumage préhistorique et mal antiparasité) provoque du brouillage sur une TV.
  • Comme une perceuse mal isolée peut parasiter ta radio.
  • Comme un téléphone portable peut faire des bruits bizarre dans un radio réveil.

 

Quand il s'agit de fuites, toutes les plages de fréquences peuvent être affectées, si ça tape dans le 2.4 Ghz, ... pas de bol !

 

Cordialement

PhilDur

Faites confiance aux produits libres : Firefox, Thunderbird, LibreOffice, Irfanview, VLC, 7-zip, FileZilla
Votre machine vous en remerciera
Allozac
contributeur occasionnel
35 137  

Re: Re : Depuis la pose d'un compteur Linky la partée WiFi de ma livebox est divisée par 4

J'ai réglé le probleme de la facon suivante, dans mon wifi, paramètres avancés j'ai supprimé la distribution automatique des canaux et choisis ceux qui sont les moins pertubés.

Depuis cela fonctionne correctement

Balises (3)
PhilDur
#TopMembre
#TopMembre
18 104  

Re: Re : Depuis la pose d'un compteur Linky la partée WiFi de ma livebox est divisée par 4

Merci de ton retour

Tu devrais marquer ta propre réponse comme étant LA solution.

Ca aidera beaucoup de personnes ; imagine le nombre de clients Orange équipés d'un compteur Linky !

 

Cordialement

PhilDur

Faites confiance aux produits libres : Firefox, Thunderbird, LibreOffice, Irfanview, VLC, 7-zip, FileZilla
Votre machine vous en remerciera
Cerdan93
contributeur occasionnel
16 958  

Re: Depuis la pose d'un compteur Linky la partée WiFi de ma livebox est divisée par 4

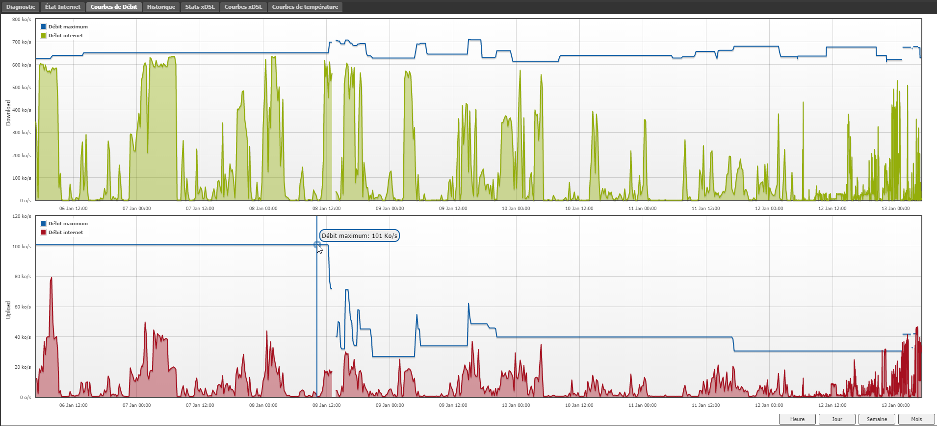
Je ne sais pas si ça perturbe le WiFi, j'ai personnellement plusieurs routeurs et relais wifi, pas de soucis à ce niveau là, par contre mon upload très styable (Freebox pour le coup) est passé de 101 Ko/s à ~30 Ko/s et impossible d'aller au delà du 40 Ko/s malgré X redémarrages ou 60 puis chute à 30 en quelques minutes... sur le graphique de stats, ça concorde à la minute près à la pose du compteur LINKY !!!

 

Voir ci-dessous sur la capture-écran, donc ayant aussi une Livebox mais non branchée car débit plus faible que Free (2 lignes fixes), bref je ne saurai dire, en tout cas, ça concored parfaitement avec le changement de Linky dans mon cas, et depuis la catastrophe en débit (voir graphique), variations importantes et pourtant 20m et plus entre Linky et BOX ADSL, avec 3 tableaux électriques entre-deux (travaux récents, tableaux neufs aux normes)... donc pour moi ça peut perturber, après le fait que ce soit du CPL je ne sais pas trop, mais dans mon cas la Box est reliée que sur du CAT6 en Gbps, pas de CPL.

 

chrome_2018-01-13_03-05-59.png

Cerdan93
contributeur occasionnel
16 943  

Re: Depuis la pose d'un compteur Linky la partée WiFi de ma livebox est divisée par 4

Heuuu pourquoi avoir supprimé mon image qui montre une coupure nette dès le branchement de Linky, d'accord c'est un opérateur concurrent sur la capture du graphique, mais en soi, je suis également client FT, sinon je n'aurai pas d'accès au compte... franchement c'es ridicule que de supprimer une capture écran sur laquelle il y a une remontée d'infos intéressante par rapport à la problématique du sujet.Merci de remettre mon image (capture écran), ou de recentrer qu'on ne voit pazs ce "logo qui fache" je présume en bas à gauche de la capture...

Je vous ai refait une version "sans logo concurrent", en espérant que ça passe... car depuis je galère, et j'espère qu'un jour comme promis début 2015 lors de mon réabonnement chez Orange que la Fibre arrivera.

 

chrome_2018-01-13_04-50-25.png

PhilDur
#TopMembre
#TopMembre
16 908  

Re: Depuis la pose d'un compteur Linky la partée WiFi de ma livebox est divisée par 4

Bonjour cerdan93

 


@Cerdan93 a écrit :

Heuuu pourquoi avoir supprimé mon image qui montre une coupure nette dès le branchement de Linky, d'accord c'est un opérateur concurrent sur la capture du graphique, mais en soi, je suis également client FT, sinon je n'aurai pas d'accès au compte... franchement c'es ridicule que de supprimer une capture écran sur laquelle il y a une remontée d'infos intéressante par rapport à la problématita Livebox.

que du sujet. ...


Personne n'a supprimé ton image !!!

Toutes les images sont modérées sur ce forum avant d'être visibles.

 

Franchement "linky"  est vraiment une belle cochonceté, c'est lui qui a assassiné JFK, le WTC aurait explosé lors d'un test fait par la CIA sur un proto Linky,  c'est lui qui télécommande les chemtrails au dessus de la France, et c'est lui qui répends les obstacles sur la route de NDL !

Sur quel canal  Wifi émet ton Linky  ?

 

Plus sérieusement.

Il y a tellement de paramètres à prendre en compte, comme par exemple l'utilisation de multiples émetteurs wifi.

Il faudrait voir le paramétrage wifi détaillé de ta Freebox et de Livebox.

 

Tu as un problème de débit, c'est évident.

Commence par éteindre tous les éléments actifs en wifi.

Rallume un seul point d'accès wifi, vérifie son paramétrage et refait ta mesure !

 

Je préfère partir d'éléments factuels avant d'aller aux conclusions et pas l'inverse.

Fait une capture d'écran du paramétrage de l'émetteur wifi

Combien de réseaux wifi captes-tu ?

Quelle carte réseau sans fil utilises-tu ?

 

Cordialement

PhilDur

Faites confiance aux produits libres : Firefox, Thunderbird, LibreOffice, Irfanview, VLC, 7-zip, FileZilla
Votre machine vous en remerciera
Cerdan93
contributeur occasionnel
16 870  

Re: Depuis la pose d'un compteur Linky la partée WiFi de ma livebox est divisée par 4

Ooops, désolé je pensai "ne voyant plus l'image" mais un triangle qu'elle était censurée

 

Personnellement je n'ai pas de soucis WiFi, et pour répondre au message, et je ne suis absolument pas consiprationniste lol, je suis développeur et baigne dans internet depuis plus de 25 ans disons, donc on va dire utilisateur avancé.

 

Je sais que Linky n'est pas lié au WiFi (je réponai au post, car en cherchant pour voir si d'autres avaient eu des soucis avec Linky et upload, je suis tombé dessus).

 

Dans mon cas, ma connexion était hyper stable (que ce soit Orange/Free),  seulement plus de débit Free et ma Livebox pro je ne la connecte plus utilisant mon réseau maison... bref voilà le pourquoi.

 

Par contre 2 min après installation de Linky, impossible de retrouver un débit sortant correct... le pire, à cette période, là je ne faisais rien ni DL/UL, mais il m'arrive de transférer des Go de données (serveurs, vidéos 4K up)... donc besoin de gros débits en upload (~100 Ko/s étant un maximum disons en ADSL), et même une vidéo Youtube en 4K envoyée sur Youtube (drone), ça me prend des heures depuis (avant aussi, faute de Fibre, mais au moins je pouvais espérer envoyer 1 vidéo par jour disons de 4-5 minutes en 4K, désormais il me faut 3-4 fois plus de temps.

 

Bref dans mon cas je ne sais pas encore, mais je soupçonne fortement le compteur Linky d'avoir perturbé ma connexion, pourtant il est sur la rue (boitier edf), et je suis en pavillon loin avec prise ADSL, ~15-20m disons.

 

Voir autre capture plus bas, marge bruit etc. depuis LINKY.

 

chrome_2018-01-14_02-29-57.png

 

Je vais patienter un peu, je vais également ouvrir un ticket, car avec 30Ko/s en upload et pluisuers ordi, impossible d'envoyer des mails avec PJ, ça prend un temps monstre déjà que ce n'était pas rapide avant (beaucoup de PJ... pour mon activité Pro).

 

Bref j'ai hâte que la Fibre arrive, solution temporaire, d'ici 1-3 mois si tout va bien chez un voisin a 200m... immeuble, j'essaierai de faire un pont WiFi, le temps que FT veuille me câbler (mon quartier, seulement l'immeuble sera connecté à priori d'après plan de déploiement sur carte Orange), on m'avait promis déjà début 2015 que je serai fibré au plus tard mi-2015, on est début 2018, je m'étais réabonné sur cette promesse, et payé durant plus de 2 ans le forfait Orange en plus de celui du concurrent inutilement, avant de couper car inutile, 0 kO en plus de 2.5 ans utilisés car 2 Mbps contre ~5.X Mbps environ avec l'autre box, et upload très bas sur ligne Orange (256 Kbps contre ~1Mbps).

 

Bref je ne sais pas si Linky pourrait créer des perturbations dans le réseau électrique qui entraineraient une instabilité de ma box et crééraient de sperturbations, micro-coupures... j'ai réussi à synchroniser à 60 Ko/s et en 5 min baisse à 40 puis 2 min puis baisse à 32 Ko/s etc. bref impossible d'avoir plus de 35 Ko/s malgré au moins 20 reboots Box et périodes de plusieurs heures laissées pour que la box puisse se synchroniser et remonter le débit d'elle même

 

A creuser, mais comme c'est aparu pile poil au même moment que la changement LINKY, il est normal que de se poser la question si ce n'est pas lié...

 

Bonne soirée.

 

PhilDur
#TopMembre
#TopMembre
16 826  

Re: Depuis la pose d'un compteur Linky la partée WiFi de ma livebox est divisée par 4

Bonjour

Merci de tes précisions @Cerdan93.

 

Je comprends mieux le sens de ton post.

J'avais aussi mal lu ton post, tu est connecté sur une ligne cuivre et pas fibre.

Et là je comprends mieux : je ne c rois pas que Linky utilise le wifi (la remarque sur le wifi était dans la partie anticonspirationisme ;-)  ) mais plutôt le CPL et "c'est là qu'est l'os !". Les technologies xDSL pourraient ne pas aimer devoir cohabiter avec une autre technologie de mixage sur la ligne.

xDSL et CPL  c'est le mélange de la BF avec un autre signal, faudrait peut être voir à pas trop en mettre.

 

Du coup que deviennent les Linky des maisons fibrées ?

 

Cordialement

PhilDur

Faites confiance aux produits libres : Firefox, Thunderbird, LibreOffice, Irfanview, VLC, 7-zip, FileZilla
Votre machine vous en remerciera

Vous avez une question ?

Interrogez la communauté

Déjà 795294 membres inscrits 🧡

3323 personnes actuellement en ligne

Tous les membres en ligne